八个免费开源 Nginx 管理系统,轻松管理 Nginx 站点配置
Nginx 是一个高效的 HTTP 服务器和反向代理,它擅长处理静态资源、负载均衡和网关代理等任务。Nginx 的设置主要通过一个主配置文件 “nginx.conf” 来完成,其中可以定义服务器配置块(server blocks)和位置匹配规则(location blocks)等。
尽管 Nginx 的配置语法相当简洁,但在处理复杂的路由规则、反向代理设置或 SSL 配置时,配置文件可能会变得复杂。特别是当涉及到多层嵌套和特定条件判断时,稍有不慎就可能导致配置错误或冲突。
Nginx配置错误可能会对服务器造成严重风险。常见问题包括允许未经授权访问、数据泄露和拒绝服务攻击的安全漏洞。配置错误还可能导致网站宕机或性能低下,影响用户体验和信任。此外,不正确的设置可能会暴露敏感信息或使攻击者更容易利用漏洞。因此,正确配置Nginx以确保应用程序的安全性和可靠性至关重要。使用带有GUI的应用程序来管理Nginx服务,可以简化配置并避免错误。
下面介绍几个比较好的开源Nginx可视化配置系统,通过这些可视化系统可以更轻松、更安全地管理Nginx实例。
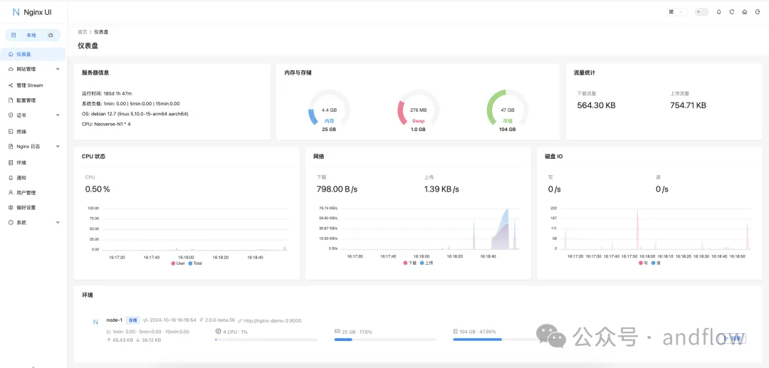
1.Nginx UIhttps://github.com/0xJacky/nginx-ui
Nginx UI是一个免费开源基于Web的Nginx配置应用程序,它提供了数十种功能,使得DevOps专业人员和网站管理员能够轻松管理多个Nginx实例。由于它是使用Go语言开发的,因此执行效率非常快。
功能特点:
在线查看服务器 CPU、内存、系统负载、磁盘使用率等指标在线 ChatGPT 助理一键申请和自动续签 Lets encrypt 证书在线编辑 Nginx 配置文件,编辑器支持 Nginx 配置语法高亮在线查看 Nginx 日志使用 Go 和 Vue 开发,发行版本为单个可执行的二进制文件保存配置后自动测试配置文件并重载 Nginx基于网页浏览器的高级命令行终端支持深色模式自适应网页设计Linux下的安装方法:
https://github.com/alexazhou/VeryNginx
VeryNgnix是一个基于lua-nginx-module(openresty)的非常强大的nginx控制面板。
VeryNginx实现了高级防火墙(waf)、访问统计等功能。它增强了Nginx的功能,并提供了友好的Web界面。可以使用Python安装:
https://github.com/stefanpejcic/OpenPanel
OpenPanel是一个灵活而强大的Web控制面板,提供社区支持版本和具有其他功能和支持的高级版本。它为每个用户提供一个隔离的环境,类似于VPS的体验,提供对服务器配置、PHP版本、域日志等的完全控制。
功能特点包括:
用户可以运行Nginx或Apache Web服务器。用户可以运行MySQL或MariaDB数据库。使用WP管理器管理WordPress网站。无需密码登录phpMyAdmin和Web终端。安装和更新系统服务。内置REDIS和Memcached对象缓存。轻松导出DNS区域。控制MySQL设置、设置限制并启用远程访问。在不需要的时候关闭cronjobs。安装PHP版本、编辑php.ini文件并设置限制。Google PageSpeed数据会自动显示网站。仅在需要时自动启动服务以节省资源。将页面保存到收藏夹。与第三方共享Web终端会话。将注释添加到DNS记录。从文件管理器中的URL下载文件。隔离的用户和管理面板。接收每日使用报告。管理员可以为用户添加自定义消息。所有操作的详细活动日志。4.Ajentihttps://github.com/ajenti/ajenti
Ajenti是一个用于简化Nginx服务器管理的开源项目,是一个Linux BSD模块化服务器管理面板。Ajenti 2提供了一个新的界面和更好的架构,系统使用Python3和AngularJS开发。
它提供了友好的Web用户界面,允许用户轻松配置和监视服务器设置、管理域和监督应用程序。使用Ajenti,管理员可以管理SSL证书、监控服务器性能和访问日志等任务,所有这些都可以在集中式仪表板上执行,从而使服务器管理更加高效和更具可访问性。
功能特点包括:
轻松安装:Ajenti 2可以通过pip和提供的脚本轻松安装。现有配置:选择您的当前配置并按原样在现有系统上工作,无需任何准备。关怀:不会覆盖您的配置文件、选项和注释,所有的变化都是非破坏性的。包括电池:包括大量的系统和软件配置,监控和管理插件。可扩展性:Ajenti 2可以使用Python轻松扩展。可以使用Ajenti API快速开发插件。现代:界面赏心悦目,可以从平板电脑和移动端管理。轻量级:内存占用和CPU使用量小,支持低端机、墙插、路由器等。下面是Ajenti的一些功能截图:
(1)仪表盘
(2)设置
(3)插件
(4)系统命令
https://github.com/schenkd/nginx-ui
这个Nginx UI和0xJacky的Nginx UI 不是同一个,这个Nginx UI也是一个可以用于修改nginx配置文件的可视化界面管理工具。
https://github.com/EasyEngine/easyengine
EasyEngine CLI是一个命令行界面工具,这个工具可以简化Nginx的管理。使用EasyEngine,用户可以轻松地设置一个完整的Web服务技术栈,包括WordPress、Nginx、PHP、MySQL、Redis等。
它支持HTTPS和SSL证书,并可通过Lets Encrypt自动续订。EasyEngine专为WordPress设计,提供对象和全页缓存以提高性能。
用户可以使用ee cli update命令轻松升级,以获得新的功能和补丁。此外,EasyEngine可以基于Docker安装,也支持所有WordPress网站的原生cron。
7.CapRoverhttps://github.com/caprover/caprover
CapRover是一个免费开源PaaS平台,可以基于Docker安装,用于简化Nginx和Lets Encrypt应用程序的部署和管理。
它允许开发人员部署各种应用程序(Node.js,PHP,Python等)。通过超级用户的Web界面或CLI进行快速管理。CapRover支持一键应用部署、自动SSL管理和集群负载平衡等功能,非常适合希望简化工作流程的开发人员。
功能特征包括:
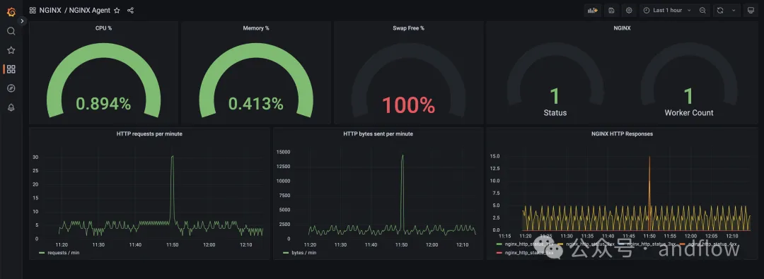
轻松的应用程序/数据库部署:支持NodeJS,Python,PHP,ASP.NET,Ruby等。超快:使用Docker,Nginx,Lets Encrypt和NetData。完全可定制的Nginx配置。CLI for Automation:简化脚本和自动化任务。Web GUI:用户友好的界面,方便。无锁定:删除CapRover而不影响应用程序功能。Docker Swarm:支持容器化和集群。可定制的Nginx:完全可配置的负载平衡。用于管理Docker操作的简单界面。免费SSL:使用Lets Encrypt的自动HTTPS。8.NGINX代理、Grafanahttps://github.com/nginx/agent
NGINX Agent是个Nginx或NGINX Plus实例配套的守护程序,可与Grafana仪表板配合使用。
主要功能特点包括:
NGINX配置的远程管理收集NGINX性能和操作系统指标的实时报告NGINX事件处理NGINX Agent在运行NGINX的系统上作为伴随进程运行。它提供了gRPC和REST接口,用于配置管理和从NGINX进程和操作系统收集指标。NGINX Agent支持使用常见的Linux工具与NGINX进行远程交互,并释放了构建复杂的监控系统的能力,这些系统可以管理大量的NGINX实例。