Kubernetes(K8S)管理,图形界面,Web UI

一、k8s管理界面

这里主要列举以下3个:

官方的kubernetes-dashboardRancherKuboard

二、安装步骤

1、前言

之前部署过dashboard v1.x的版本,后来dashboard升级了,按照之前的部署方式部署后,总是出现无法访问的现象,后面又去github找到最新版的dashboard 部署方式,特此记录。

2、正式安装

step1:安装方式也是类似k8s pod创建,通过kubectl apply方式

复制
$ kubectl apply -f https://raw.githubusercontent.com/kubernetes/dashboard/v2.0.3/aio/deploy/recommended.yaml1.2.

step2:如果拉取不了,可以在hosts里配置这个

复制
echo "151.101.108.133 raw.githubusercontent.com" >> /etc/hosts1.

注意:选择版本时要注意,一定要下载与自己k8s的版本对应dashboard,不然web界面会报404。也就是要看看版本中的"Compatibility"

各版本见官方项目地址:

https://github.com/kubernetes/dashboard github.com/kubernetes/dashboard

step3:优化配置文件(修改相应的镜像配置以免国内无法下载)

我将此服务改为NodePort方式进行部署,方便后续进行测试,镜像地址也修改为阿里云仓库的地址,配置文件地址:

点击直达

github.com/pythonTaotao/kubernetes/tree/master/dashboard

p.s.recommended.yaml文件需要修改2处

recommended.yaml 中的镜像地址改成(一般官方默认的镜像下载不了):
复制
registry.cn-hangzhou.aliyuncs.com/kubernetes_ns/dashboard:v2.0.31.
recommended.yaml 指定nodeport端口,方便主机上访问

具体如何修改参见此文:

https://www.cnblogs.com/caoxb/p/www.cnblogs.com/caoxb/p/11244285.html

step4:Getting a Bearer Token(登录WEB页面是需要使用)

复制
kubectl describe secrets -n kubernetes-dashboard admin-user-token | grep token | awk NR==3{print $2}1.

step5:查看服务端口

复制
[root@master ~]# kubectl get svc -n kubernetes-dashboard NAME TYPE CLUSTER-IP EXTERNAL-IP PORT(S) AGE dashboard-metrics-scraper ClusterIP 10.100.164.29 <none> 8000/TCP 11h kubernetes-dashboard NodePort 10.107.131.103 <none> 443:32136/TCP 11h1.2.3.4.

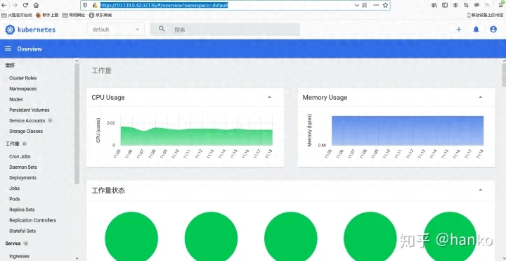
step6:登录验证

https://IP:Port

问题总结

kubernetes搭建dashboard报错
复制
warning configmaps is forbidden: User "system:serviceaccount:kube-system:kubernetes-dashboard" cannot list configmaps in the namespace "default" close warning persistentvolumeclaims is forbidden: User "system:serviceaccount:kube-system:kubernetes-dashboard" cannot list persistentvolumeclaims in the namespace "default" close warning secrets is forbidden: User "system:serviceaccount:kube-system:kubernetes-dashboard" cannot list secrets in the namespace "default" close warning services is forbidden: User "system:serviceaccount:kube-system:kubernetes-dashboard" cannot list services in the namespace "default" close warning ingresses.extensions is forbidden: User "system:serviceaccount:kube-system:kubernetes-dashboard" cannot list ingresses.extensions in the namespace "default" close warning daemonsets.apps is forbidden: User "system:serviceaccount:kube-system:kubernetes-dashboard" cannot list daemonsets.apps in the namespace "default" close warning pods is forbidden: User "system:serviceaccount:kube-system:kubernetes-dashboard" cannot list pods in the namespace "default" close warning events is forbidden: User "system:serviceaccount:kube-system:kubernetes-dashboard" cannot list events in the namespace "default" close warning deployments.apps is forbidden: User "system:serviceaccount:kube-system:kubernetes-dashboard" cannot list deployments.apps in the namespace "default" close warning replicasets.apps is forbidden: User "system:serviceaccount:kube-system:kubernetes-dashboard" cannot list replicasets.apps in the namespace "default" close warning jobs.batch is forbidden: User "system:serviceaccount:kube-system:kubernetes-dashboard" cannot list jobs.batch in the namespace "default" close warning cronjobs.batch is forbidden: User "system:serviceaccount:kube-system:kubernetes-dashboard" cannot list cronjobs.batch in the namespace "default" close warning replicationcontrollers is forbidden: User "system:serviceaccount:kube-system:kubernetes-dashboard" cannot list replicationcontrollers in the namespace "default" close warning statefulsets.apps is forbidden: User "system:serviceaccount:kube-system:kubernetes-dashboard" cannot list statefulsets.apps in the namespace "default"1.2.3.4.5.6.7.8.9.10.11.12.13.14.15.16.17.18.19.20.21.22.23.24.25.26.27.28.29.30.31.32.33.34.35.36.37.38.39.40.41.

解决办法安装dashboard-adminuser.yaml

复制
kubectl apply -f https://hub.fastgit.org/pythonTaotao/kubernetes/blob/master/dashboard/dashboard-adminuser.yaml1.

阅读剩余
THE END