
在《监控利器:普罗米修斯介绍和安装》中有一张图,表明了 Prometheus 的数据走向,如下:

从图中可以看出,监控中间件的第一步就是安装中间件的 exporter,安装有两种方式:下载安装文件进行安装和使用 Docker 进行安装,下面示例中使用的是后者。
Nginx
我们产品的前端 Web 部署在 nginx 容器中,需要在容器的配置文件中进行 nginx_status 模块的设置,才能被 exporter 识别。nginx 配置文件添加下面代码:
复制
location /nginx_status {
stub_status on;
access_log off;
allow all;
# deny all;
}1.2.3.4.5.6.
为了测试方便直接设置为 allow all 了,实际可以根据需要进行开放和禁用。
修改配置后,重启 Web 容器,访问 http://ip:port/nginx_status ,出现下图界面,说明配置生效:

执行下面的命令进行 nginx-exporter 容器的安装:
复制
docker pull nginx/nginx-prometheus-exporter
docker run -p 9113:9113 -d --restart=always --name nginx-exporter nginx/nginx-prometheus-exporter -nginx.scrape-uri http://10.211.55.3:90/nginx_status1.2.
http://192.168.3.78/nginx_status 为被监控的 nginx 服务器的地址。
容器运行后,访问 9113 端口,如下图:

在 prometheus 的配置文件中进行绑定,执行vi /usr/local/prometheus/prometheus.yml,在文件的最下面添加 job 配置:

复制
- job_name: nginx
static_configs:
- targets: [10.211.55.3:9113]1.2.3.
执行命令 systemctl restart prometheus 重启生效,可以访问 http://10.211.55.3:9090/targets 查看状态,如果为 UP 说明 job 设置成功:

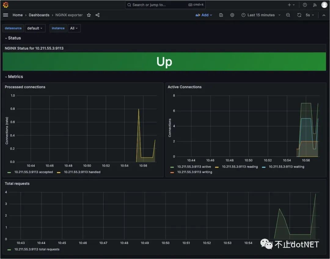
在 Grafana 中导入 12078 模板:

最终展示效果如下:

Redis
首先需要安装 redis_exporter ,执行下面命令进行镜像的下载和安装:
复制
docker pull oliver006/redis_exporter
# 如果 redis 没有密码执行下面命令
docker run -d --name redis_exporter -p 9121:9121 --network s2v9_test_s2_net oliver006/redis_exporter --redis.addr redis://172.66.9.9:6379
# 如果 redis 有密码执行下面命令
docker run -d --name redis_exporter -p 9121:9121 --network s2v9_test_s2_net oliver006/redis_exporter --redis.addr redis://172.66.9.9:6379 --redis.password 0000001.2.3.4.5.
上面命令中 --network s2v9_test_s2_net 为 redis 容器所在的网络,因为我的 exporter 容器和 redis 容器在一台服务器,设置为同一网络后,--redis.addr 就可以使用容器的内部 IP 和端口。如果是分开部署,不需要设置 --network ,使用服务器 IP 和端口即可。
容器运行成功后,浏览器访问界面如下:

在 prometheus 的配置文件中进行绑定,执行vi /usr/local/prometheus/prometheus.yml,在文件的最下面添加 job 配置:

复制
- job_name: reids
static_configs:
- targets: [10.211.55.3:9121]1.2.3.
执行命令 systemctl restart prometheus 重启生效,可以访问 http://10.211.55.3:9090/targets 查看状态,如果为 UP 说明 job 设置成功:

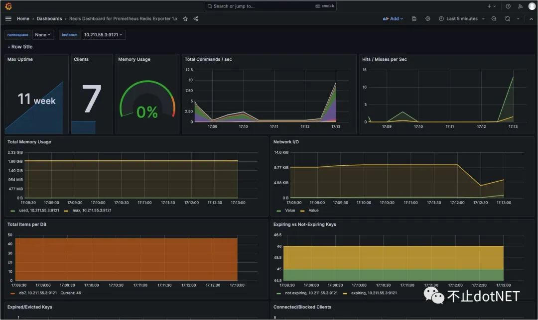
在 Grafana 中导入 763 编号的模板:

最终展示效果如下:

RabbitMQ
首先需要安装 redis_exporter ,执行下面命令进行镜像的下载和安装:
复制
docker pull kbudde/rabbitmq-exporter:latest
docker run -d -p 9419:9419 --name rabbitmq-exporter --network s2v9_test_s2_net -e RABBIT_URL=http://172.66.9.8:15672 -e RABBIT_USER=Ican -e RABBIT_PASSWORD=000000 kbudde/rabbitmq-exporter1.2.3.
-e RABBIT_URL=http://172.66.9.8:15672 ,这里设置的是 RabbitMQ 容器的内部 IP,所以必须设置在同一个网络中,否则需要将 15672 映射出去。-e RABBIT_USER、-e RABBIT_PASSWORD 为 RabbitMQ 的用户名和密码,默认为 guest,也可以自行设置。
容器运行成功后,浏览器访问界面如下:

在 prometheus 的配置文件中进行绑定,执行vi /usr/local/prometheus/prometheus.yml,在文件的最下面添加 job 配置:

复制
- job_name: rabbitmq
static_configs:
- targets: [10.211.55.3:9419]1.2.3.
执行命令 systemctl restart prometheus 重启生效,可以访问 http://10.211.55.3:9090/targets 查看状态,如果为 UP 说明 job 设置成功:

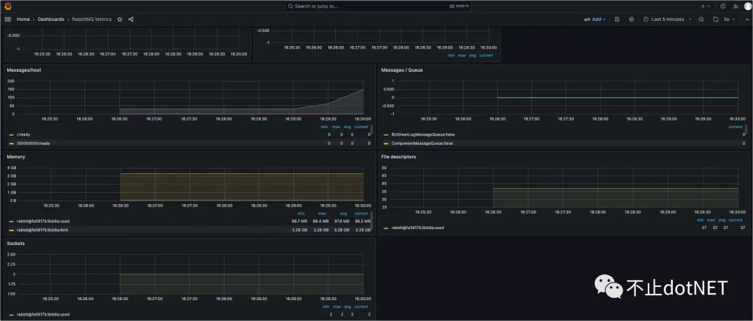
在 Grafana 中导入 2121 编号的模板:

最终展示效果如下:

MySql
在 mysql 数据库中创建 exporter 账户,并设置权限:
复制
CREATE USER exporter@% IDENTIFIED BY Aa123456;
GRANT PROCESS, REPLICATION CLIENT ON *.* TO exporter@%;
GRANT SELECT ON performance_schema.* TO exporter@%;1.2.3.
在目录 /root/exporter/config/mysql 中创建 .my.cnf 文件,文件内容如下:
复制
[client]
host=172.66.9.2
port=3306
user=exporter
password=Aa1234561.2.3.4.5.
host 配置为 mysql 数据库的容器 IPuser 和 password 配置为新创建的账号和密码
执行下面命令安装 mysqld-exporter :
复制
docker pull prom/mysqld-exporter
docker run -d -p 9104:9104 --network s2v9_test_s2_net --restart="always" -v /root/exporter/config/mysql/.my.cnf:/.my.cnf prom/mysqld-exporter1.2.
如果没有 .my.cnf 文件的映射,会出现下面错误:

容器运行成功后,浏览器访问界面如下:

在 prometheus 的配置文件中进行绑定,执行vi /usr/local/prometheus/prometheus.yml,在文件的最下面添加 job 配置:

复制
- job_name: mysql
static_configs:
- targets: [10.211.55.3:9104]1.2.3.
执行命令 systemctl restart prometheus 重启生效,可以访问 http://10.211.55.3:9090/targets 查看状态,如果为 UP 说明 job 设置成功:

在 Grafana 中导入 7362 编号的模板:

最终展示效果如下:
