Nginx监控不再难:简化部署流程,提升监控效率

前段时间接到一个需求,希望可以监控 Nginx 的运行状态。

我们都知道 Nginx 作为一个流行的 Web 服务器提供了多种能力,包括反向代理、负载均衡;也支持了许多协议,包括:

gRPChttpWebSocket 等 作为一个流量入口的中间件,对其的监控就显得至关重要了。

市面上也有一些现成的产品可以监控 Nginx,比如知名的监控服务商 datadog 也提供了 Nginx 的监控。

图片

但是我这是一个内网服务,并不能使用这些外部的云厂商,所有就只能在内部搭建 Nginx 的监控服务了。

不过 Nginx 默认情况下并没有提供 /metrics 的 endpoint,但好在它提供了一个额外的模块:stub_status 可以用于获取监控数据。

复制
server { listen 80; server_name _; location /status { stub_status on; access_log off; } location / { root /usr/share/nginx/html; index index.html index.htm; } }1.2.3.4.5.6.7.8.9.10.11.12.13.

图片

这样访问 http://127.0.0.1:80/status 就可以拿到一些基本的运行数据。

但这个格式明显不是 Prometheus 所支持的 metrics 格式,无法直接将数据采集到 Prometheus 中然后通过 Grafana 进行查看。

所以还得需要一个中间层来将这些数据转换为 Prometheus 可以接收的 metrics 数据。

nginx-prometheus-exporter

好在社区已经提供了类似的工具:nginx-prometheus-exporter 它读取刚才 status endpoint 所暴露的数据,然后转换为 Prometheus 格式,并对外提供了一个 /metrics 的 endpoint 供 Prometheus 来采集。

转换数据

我们在启动这个 nginx-exporter 时需要传入刚才 Nginx 暴露的 /status endpoint。

复制
docker run -p 9113:9113 nginx/nginx-prometheus-exporter:1.1.0 --nginx.scrape-uri=http://<nginx>:8080/stub_status1.
复制
const templateMetrics string = `Active connections: %d server accepts handled requests %d %d %d Reading: %d Writing: %d Waiting: %d ` // 读取 Nginx status 数据 body, err := io.ReadAll(resp.Body) if err != nil { return nil, fmt.Errorf("failed to read the response body: %w", err) } r := bytes.NewReader(body) stats, err := parseStubStats(r) if err != nil { return nil, fmt.Errorf("failed to parse response body %q: %w", string(body), err) } // 解析 Nginx status 数据 func parseStubStats(r io.Reader) (*StubStats, error) { var s StubStats if _, err := fmt.Fscanf(r, templateMetrics, &s.Connections.Active, &s.Connections.Accepted, &s.Connections.Handled, &s.Requests, &s.Connections.Reading, &s.Connections.Writing, &s.Connections.Waiting); err != nil { return nil, fmt.Errorf("failed to scan template metrics: %w", err) } return &s, nil }1.2.3.4.5.6.7.8.9.10.11.12.13.14.15.16.17.18.19.20.21.22.23.24.25.26.27.28.29.30.31.32.33.

最后会把刚才解析到的数据生成 metrics:

复制
ch <- prometheus.MustNewConstMetric(c.metrics["connections_active"], prometheus.GaugeValue, float64(stats.Connections.Active)) ch <- prometheus.MustNewConstMetric(c.metrics["connections_accepted"], prometheus.CounterValue, float64(stats.Connections.Accepted)) ch <- prometheus.MustNewConstMetric(c.metrics["connections_handled"], prometheus.CounterValue, float64(stats.Connections.Handled)) ch <- prometheus.MustNewConstMetric(c.metrics["connections_reading"], prometheus.GaugeValue, float64(stats.Connections.Reading)) ch <- prometheus.MustNewConstMetric(c.metrics["connections_writing"], prometheus.GaugeValue, float64(stats.Connections.Writing)) ch <- prometheus.MustNewConstMetric(c.metrics["connections_waiting"], prometheus.GaugeValue, float64(stats.Connections.Waiting)) ch <- prometheus.MustNewConstMetric(c.metrics["http_requests_total"], prometheus.CounterValue, float64(stats.Requests))1.2.3.4.5.6.7.8.9.10.11.12.13.14.

这些 metrics 是一开始就定义好的:

复制
// NewNginxCollector creates an NginxCollector. func NewNginxCollector(nginxClient *client.NginxClient, namespace string, constLabels map[string]string, logger log.Logger) *NginxCollector { return &NginxCollector{ nginxClient: nginxClient, logger: logger, metrics: map[string]*prometheus.Desc{ "connections_active": newGlobalMetric(namespace, "connections_active", "Active client connections", constLabels), "connections_accepted": newGlobalMetric(namespace, "connections_accepted", "Accepted client connections", constLabels), "connections_handled": newGlobalMetric(namespace, "connections_handled", "Handled client connections", constLabels), "connections_reading": newGlobalMetric(namespace, "connections_reading", "Connections where NGINX is reading the request header", constLabels), "connections_writing": newGlobalMetric(namespace, "connections_writing", "Connections where NGINX is writing the response back to the client", constLabels), "connections_waiting": newGlobalMetric(namespace, "connections_waiting", "Idle client connections", constLabels), "http_requests_total": newGlobalMetric(namespace, "http_requests_total", "Total http requests", constLabels), }, upMetric: newUpMetric(namespace, constLabels), } }1.2.3.4.5.6.7.8.9.10.11.12.13.14.15.16.17.

而这个函数是在 exporter 启动时候会调用:

复制
"github.com/prometheus/client_golang/prometheus" prometheus.MustRegister(collector.NewNginxCollector(ossClient, "nginx", labels, logger))1.2.3.

使用的是 prometheus 包提供的注册函数,将我们刚才自定义的获取 metrics 的逻辑注册进去,这样当我们在 Prometheus 中配置好采集任务之后就可以定期扫描 /status 的数据然后转换为 Prometheus 指标返回。

复制
global: scrape_interval: 10s scrape_configs: - job_name: nginx-exportor static_configs: - targets: [127.0.0.1:9113]1.2.3.4.5.6.

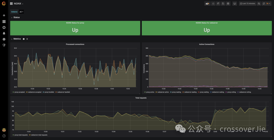
这样就可以将 nginx status 的数据定期采集到 Prometheus 中了,最后使用社区提供的 grafana 面板便可以可视化的查看这些监控数据:

图片

Nginx Plus

同时这个 nginx-exporter 还支持 Nginx Plus(这是 Nginx 的商用增强版),它的实现原理类似,只是它支持的指标更多一些而已。

复制
type NginxPlusCollector struct { upMetric prometheus.Gauge logger log.Logger cacheZoneMetrics map[string]*prometheus.Desc workerMetrics map[string]*prometheus.Desc nginxClient *plusclient.NginxClient streamServerZoneMetrics map[string]*prometheus.Desc streamZoneSyncMetrics map[string]*prometheus.Desc streamUpstreamMetrics map[string]*prometheus.Desc streamUpstreamServerMetrics map[string]*prometheus.Desc locationZoneMetrics map[string]*prometheus.Desc resolverMetrics map[string]*prometheus.Desc limitRequestMetrics map[string]*prometheus.Desc limitConnectionMetrics map[string]*prometheus.Desc streamLimitConnectionMetrics map[string]*prometheus.Desc upstreamServerMetrics map[string]*prometheus.Desc upstreamMetrics map[string]*prometheus.Desc streamUpstreamServerPeerLabels map[string][]string serverZoneMetrics map[string]*prometheus.Desc upstreamServerLabels map[string][]string streamUpstreamServerLabels map[string][]string serverZoneLabels map[string][]string streamServerZoneLabels map[string][]string upstreamServerPeerLabels map[string][]string workerLabels map[string][]string cacheZoneLabels map[string][]string totalMetrics map[string]*prometheus.Desc variableLabelNames VariableLabelNames variableLabelsMutex sync.RWMutex mutex sync.Mutex }1.2.3.4.5.6.7.8.9.10.11.12.13.14.15.16.17.18.19.20.21.22.23.24.25.26.27.28.29.30.31.

Prometheus 社区中提供不少这类 exporter:

图片

这些 exporter 要解决的问题都是类似的,对于一些没有暴露 /metrics 的中间件通过他们提供的客户端直连,然后将获取到的数据转换为 Prometheus 所支持的格式。

需要单独的 exporter 支持的中间件大部分都是一些老牌产品,在设计之初就没有考虑可观测性的需求,现在一些新的中间件几乎都原生支持 metrics,这种产品只需要在 Prometheus 中配置采集任务即可。

Cprobe

不知道大家发现没有,社区中提供的 exporter 还是挺多的,但如果我们都需要在自己的生产环境将这些 exporter 部署起来多少会有些繁琐:

不同的 exporter 需要的参数可能不同暴露的端口可能不同配置文件难以统一管理

在这个背景下社区有大佬发起了一个 cprobe 项目,这是一个大而全的项目,可以将散落在各处的 exporter 都整合在一起。

并且统一抽象了接入方式,使得所有的插件都可以用类似的配置书写方式来维护这些插件。

目前已经支持以下一些常用的中间件:

图片

这里的 Nginx 就是本次监控的需求贡献的,因为还需要监控这里支持的一些其他中间件,所以最终也是使用 cprobe 来部署监控。

整合 Nginx exporter 到 Cprobe 中

下面来看看如何将社区中已经存在的 Nginx exporter 整合到  cprobe 中:

在开始之前我们先要抽象出这个插件需要哪些配置?

这个其实很好解决,我们直接看看需要实现的 exporter 中提供了哪些参数,这里以 Nginx 的为例:

图片

排除掉一些我们不需要的,比如端口、日志级别、endpoint等配置之外,就只需要一些关于 SSL 的配置,所以最终我们需要的配置文件如下:

复制
nginx_plus = false # Path to the PEM encoded CA certificate file used to validate the servers SSL certificate. ssl_ca_cert = # Path to the PEM encoded client certificate file to use when connecting to the server. ssl_client_cert = # Path to the PEM encoded client certificate key file to use when connecting to the server. ssl_client_key = # Perform SSL certificate verification. ssl_verify = false timeout = 5s1.2.3.4.5.6.7.8.9.10.

然后将这个 toml 里的配置转换为一个 struct。

在 cprobe 中有一个核心的接口:

复制
type Plugin interface { // ParseConfig is used to parse config ParseConfig(baseDir string, bs []byte) (any, error) // Scrape is used to scrape metrics, cfg need to be cast specific cfg Scrape(ctx context.Context, target string, cfg any, ss *types.Samples) error }1.2.3.4.5.6.

ParseConfig 用于将刚才的配置文件流格式化为插件所需要的配置。

Scrape 函数则是由 cprobe 定时调用的函数,会传入抓取的目标地址,每个插件将抓到的数据写入 *types.Samples 中即可。

cprobe 会将 *types.Samples 的数据发送到 remote 的 Prometheus 中。

接下来看看 Nginx 插件的实现:

复制
type Config struct { NginxPlus bool `toml:"nginx_plus"` SSLCACert string `toml:"ssl_ca_cert"` SSLClientCert string `toml:"ssl_client_cert"` SSLClientKey string `toml:"ssl_client_key"` SSLVerify bool `toml:"ssl_verify"` Timeout time.Duration `toml:"timeout"` } func (n *Nginx) ParseConfig(baseDir string, bs []byte) (any, error) { var c Config err := toml.Unmarshal(bs, &c) if err != nil { return nil, err } if c.Timeout == 0 { c.Timeout = time.Millisecond * 500 } return &c, nil }1.2.3.4.5.6.7.8.9.10.11.12.13.14.15.16.17.18.19.20.21.

ParseConfig 很简单,就是将配置文件转换为 struct。

抓取函数 Scrape 也很简单:

复制
collect, err := registerCollector(transport, target, nil, conf) if err != nil { return err } ch := make(chan prometheus.Metric) go func() { collect.Collect(ch) close(ch) }()1.2.3.4.5.6.7.8.9.10.

就是构建之前在 nginx exporter 中的 prometheus.Collector,其实代码大部分也是从那边复制过来的。所以其实迁移一个 exporter 到 cprobe 中非常简单,只需要:

定义好需要的配置。去掉不需要的代码,比如日志、端口之类的。适配好刚才那两个核心函数 ParseConfig/Scrape 即可。

但这样也有些小问题,现有的一些 exporter 还在迭代,那边更新的版本需要有人及时同步过来。

除非有一天 cprobe 可以作为一个标准,版本更新都在 cprobe 这边完成,这样就真的是做大做强了。

不过这些依旧是适配老一代的中间件产品,逐步都会适配现代的可观测体系,这些 exporter 也会逐渐走下历史舞台。

阅读剩余
THE END